Se connecter au WIFI
Installer l'antenne sur le MINI PAD
- La flèche rouge indique l'emplacement de l'interface d'antenne WIFI
 - L'emplacement de l'antenne WIFI est 
ipex1 - Installez l'antenne sur le MINI PAD, sinon la connexion réseau pourrait ne pas fonctionner correctement à cause d'un mauvais signal
 

Connexion au WiFi avec le système FLYOS-FAST
- Saisissez la commande 
nmtuidans le terminal SSH, puis appuyez sur la toucheEnter. Une interface similaire à celle illustrée ci-dessous s'affichera : 
- Sélectionnez l'option 
Activate a connection, puis appuyez sur la toucheEnterpour accéder au menu suivant : 
Instructions pour la configuration de la page WiFi
- Assurez-vous que le mode de saisie du clavier est en demi-largeur, c'est-à-dire en mode anglais
 - La touche 
↑du clavier et la touche↓sont utilisées pour déplacer le curseur vers le haut ou le bas afin de sélectionner les éléments de menu - La touche 
Entrée, sert à valider le menu ou à entrer dans un sous-menu - La touche 
Échap (ESC), sert à revenir au menu précédent 
- Si le WiFi de votre routeur fonctionne correctement, vous verrez une liste similaire à celle illustrée ci-dessous. L'étoile 
*qui suit le nom du WiFi indique la force du signal : 
prompt
- Les noms de réseaux WiFi en chinois ne sont PAS supportés !!!
 - Le WiFi 2.4G est supporté, cependant la prise en charge du WiFi 5G dépend du module WiFi que vous avez acheté.
 - Le module 
M2WEsupporte le WiFi 5G. 

- Sélectionnez le réseau 
WiFiauquel vous souhaitez vous connecter, puis appuyez sur la toucheEnterpour accéder au menu suivant : 

- Une fenêtre similaire à celle-ci s'affichera alors. Saisissez correctement votre mot de passe WiFi, puis appuyez sur 
Enterpour lancer la connexion : 


- Si le mot de passe est correct, un symbole 
*apparaîtra devant le réseau WiFi sélectionné, indiquant que la connexion a réussi : 

- Appuyez deux fois sur la touche 
Escpour revenir à l'interface du terminal : 
- Saisissez la commande ci-dessous dans le terminal SSH, puis appuyez sur 
Enter. Trouvez ensuite l'adresse IP située sur le même segment que votre routeur pour accéder à la console : 
ip a | grep inet

- Ouvrez un navigateur web, saisissez dans la barre de recherche l'adresse IP que vous venez de trouver, appuyez sur 
Enter, vous accéderez ainsi à la console web Fluidd/Mainsail : 
prompt
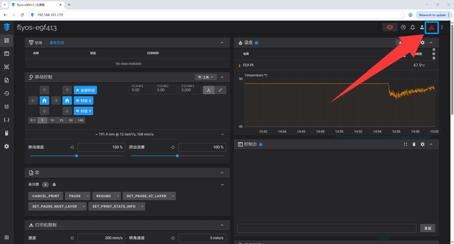
- Dans le système 
FLYOS-FAST, vous pouvez cliquer sur l'icône Fluidd/Mainsail située en haut à droite pour basculer en temps réel entre les consoles web Fluidd et Mainsail ! 


Loading...